Overview
The Dashboard is designed to help you stay organized and in control.At a glance, you can see what’s happening across your tickets and tasks—no digging required. SafariDesk provides two dashboards:
- A quick overview for fast insights
- A detailed view for deeper tracking

Filter by Time
Use the time filter at the top of the dashboard to adjust what data you see. This helps you focus on what matters most right now or review past activity. You can choose:- Today — see what’s happening right now
- This Week — track your weekly progress
- Custom Range — pick specific dates for a closer look

Recent Activity
The Recent Activity section keeps you up to date without extra clicks. It shows the latest 5 tickets and tasks, so you can:- Quickly continue your work
- Spot recent updates
- Stay in sync with your team

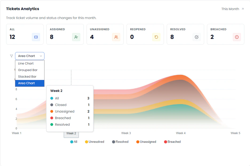
Visual Insights
Your dashboard includes simple, easy-to-read charts that help you understand trends over time. These visuals make it easier to:- Track performance
- Spot patterns
- Make informed decisions
Line Chart
See how tickets and tasks change over time.
Grouped Bar Chart
Compare different categories side by side.
Area Chart
View overall volume and trends in a smooth, visual way.
Coming Soon — We’re working on making the Dashboard even more powerful with deeper insights, smarter metrics, and expanded reporting tools.

